个人需求
因为个人需求、我选择了一个的是2核/存储器8G/带宽1Mbps的配置、搞了一个通用标准型,

听说最近还可以白嫖京东云服务器、感兴趣的可以去看看,

体验白嫖白嫖体验薅羊毛链接:京东云
性能测验:
测压目的:
主要是通过对服务器以及项目的整理情况进行测验、通过描述京东云服务器和自生项目的一个性能测验报告,通过对个人Java应用项目产品进行性能测验,依据系统事物处理能力、各事务的回应时间、服务器资源的使用情况,然后考虑京东云服务器的选择是否能正式个人和商业使用,
测验步骤:
部署完成后利用Jmeter做了一下模拟性能测验,测验环境如下:Jmeter下载安装地址:https://jmeter.apache.org/download_jmeter.cgi
| 名称 | 相关说明 | 数量 | 配置自变量 |
| Javaweb项目 | Web服务器 | 1 | 系统版本:windows server 2019 云 服务器:g.n2.large(2核8GB 通用 标准型) 硬盘:40G 带宽:20M |
| 数据库 | 1 | 数据库版本:mysql5 | |
| 客户端-PC | 1 | 作业系统:Windows 10 处理器:Intel Core i7-8550U(1.8GHz/L3 8M) 存储器容量:8GB 荧屏尺寸:27英寸 |
参考关键性能标准
TPS(Transactions per Second):每秒通过事务数
每秒钟系统能够处理的交易或事务的数量,它是衡量系统处理能力的重要指标,通过不同用户的并发,可以估算出系统处理能力的拐点,
ATRT(Average Transactions Response Time):事物平均回应时间
测验场景运行期间的每一个互动内事务执行所用的平均时间,单笔事务的回应时间是指从用户发起请求到最终接收到结果的总时长,
- 持续并发,业务操作平均回应时间<=3s,复杂操作平均回应时间<=8s,错误率<0.1%;
- 疲劳压测,业务操作平均回应时间<=3s,复杂操作平均回应时间<=8s,错误率<0.1%;
- CPU在峰值时不能达到80%
- 存储器在峰值时不能达到85%
因为时间关系我就自己设计了登录场景、然后分别是并发100、200、500用户同时进行资料操作,瞬时并发,然后来看事务数和回应时间,服务器资源使用情况,

性能指标指标结果:
登录场景100并发,持续时间3分钟
登录场景200并发,持续时间3分钟

登录场景500并发,持续时间3分钟

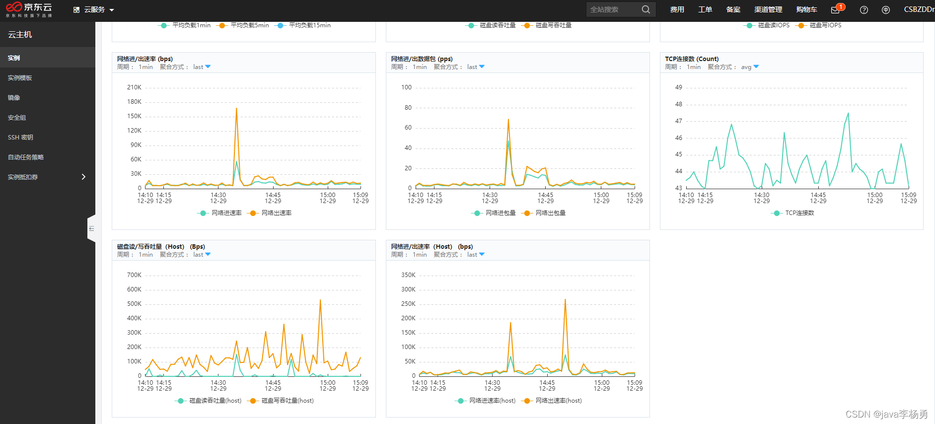
京东云性能监控:
可以在京东云控制台看见具体的、CPU使用率、存储器使用率、磁盘读/写吞吐量 (Bps)等具体监控情况,


CPU使用率:用并发量为100、200和500的用户进行登录操作、发现近五分钟CPU使用率、不超过30%,在正常情况下CPU在峰值时不能达到80%、存储器在峰值时不能达到85%都是比较合格的、所以比较符合预期值,性能结果可观,

存储器使用率:近五分钟存储器使用率峰不超过40%,存储器这块主要和项目资源大小和资源有关,所以一直很稳定,

存储器资源使用情况

磁盘读/写吞吐量(Bps)

总结
总共花了接近小半天吧、主要是代金卷的使用规则开始没搞清楚,只能按需购买、不能选择时长方式、当然白嫖的就算了、哈哈,然后就是项目环境的安装、资料的拷贝等、最费时间的就是利用Jmeter做性能测验和监控啦、总体来说京东云服务器还是很不错的、不仅仅可以用来搭建网站,作为游戏的服务器,APP的后台,都是可以的,就看你个人需求,作为一个IT人士,你要是手里没个服务器,恐怕说出去面子上都过不去的吧
平时搭建个个人网站什么的,出去玩也拿得出手啊撩妹
京东云白嫖体验地址>>
0 评论